Обсудить проект
+7 (812) 507-81-30 hello@rupor.agency
DevOps

NikiFilini: Распродажи

Бесперебойная работа при пиковых нагрузках 11.11 и Black Friday

Клиент NikiFilini
Индустрия Одежда и аксессуары
Стек DevOps, Redis, Grafana, Prometheus, Nginx, Нагрузочное тестирование
Срок 2 месяца подготовки + дежурство

Задача

Маркетинговые рассылки одновременно уходили огромной базе активных покупателей. Сайт получал пиковые нагрузки за минуты: вместо десяти посетителей — несколько тысяч одновременно. До нашей работы сайт падал на каждой крупной распродаже: корзины ломались, страницы не загружались, заказы терялись — бизнес терял деньги в самый горячий момент.

Решение

Подготовка к 11.11

За два месяца до распродажи провели полную подготовку инфраструктуры: нагрузочное тестирование, профилирование и оптимизация тяжёлых SQL-запросов, перевод сессий и корзин на Redis, тонкая настройка Nginx и PHP-FPM под высокий конкурент. Отдельно оптимизировали работу WooCommerce под пиковые нагрузки — HPOS, объектный кэш, отложенная обработка задач через очереди.

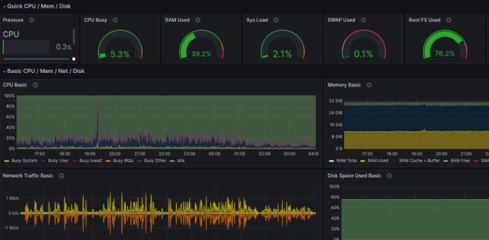
Развернули полноценный мониторинг на Grafana + Prometheus: CPU, RAM, дисковые операции, очередь запросов Nginx, время ответа MySQL, количество активных PHP-процессов. Настроили алерты в Telegram — любое отклонение от нормы приходило мгновенно.

Распродажа 11.11: результат

В момент рассылки на сайт одновременно пришли тысячи покупателей. Благодаря подготовке сервер выдержал нагрузку: корзины работали, заказы оформлялись, оплаты проходили. Суммарный простой за всю распродажу составил около 5 минут — некритично для бизнеса и несравнимо с тем, что было раньше.

Black Friday

На основе опыта 11.11 дополнительно оптимизировали узкие места, выявленные под реальной нагрузкой. Подготовили runbook-сценарии для быстрого реагирования: что делать при росте очереди, при замедлении базы данных, при пике PHP-процессов. Обеспечили круглосуточное дежурство инженеров.

Black Friday прошёл ещё стабильнее: сервер не просел ни на секунду, все системы работали штатно. Мониторили в реальном времени, корректировали параметры на лету.

Итог подготовки

Две крупнейшие распродажи года — без потери заказов и без критических сбоев. Бизнес заработал в полном объёме именно тогда, когда это было нужно больше всего. Инвестиции в инфраструктуру окупились за один день распродажи.

Результат

~5 мин суммарный простой
10x рост трафика
< 3с ответ под нагрузкой
100% заказов обработано
До начала сотрудничества сайт NIKIFILINI поддерживался внутренним разработчиком, но нам не хватало системного развития и команды, которая могла бы закрыть весь спектр задач. С Рупор мы получили именно такой формат работы — от дизайна и разработки на WordPress до SEO, технической оптимизации и защиты от DDoS. Особенно ценным для нас стала надёжность сайта в периоды пиковых нагрузок. Во время сезонных распродаж, когда трафик кратно увеличивается, команда обеспечила стабильную работу сайта и была на связи 24 часа в сутки, оперативно реагируя на любые ситуации.
Илья Казаков
Илья Казаков Управляющий NikiFilini

Хотите такой же результат?

Обсудить проект